大屏可视化设计入门前置知识

杭州/设计爱好者/1年前/92浏览
大屏可视化设计入门前置知识
大屏可视化设计入门前置知识
Collect
大屏可视化设计入门前置知识
Collect
一、定义和意义
1.1 什么是大屏数据可视化?
简单来说,就是以大屏为展示载体的数据可视化设计;用通俗的话来讲,就是用大屏来展示经过设计处理的数据,让大家一眼就能看明白数据的意思
大屏可视化设计入门前置知识
Collect
1)大屏是什么意思?
就是指尺寸很大的显示屏幕
大屏可视化设计入门前置知识
Collect
2)什么是数据可视化?
数据可视化,就是把复杂的数据变成一看就明白的图像;
这个“图像”,可以是图片、图形 (如图表、图标)、插图(插画)等几乎无文字的视觉化元素,也可以是图文组合的信息图等等;本质上这个图像指的是具有可视效果的数据。
大屏可视化设计入门前置知识
Collect
举个例子,来说明一个复杂的数据到更可视的数据的过渡
大屏可视化设计入门前置知识
Collect
3)数据的含义
通俗来讲,数据是对真实世界进行记录的符号,记录的形式有数字、文字、图像、声音等
大屏可视化设计入门前置知识
Collect
总之,数据其实就是描述现实世界的符号,不仅电子设备看到的是数据,书本、广告、石头上的图案和文字都是数据。但很多形式的数据还没被数字化和利用,主要是因为技术手段和处理成本的问题。
大屏可视化设计入门前置知识
Collect
1.2 数据可视化的意义?
高效地传递信息,并让受众据此作出更明智的决策。
用通俗的话来说,就是让数据更容易被人理解,快速有效地把信息传达出去,让大家都明白,然后据此做出聪明的选择。
比如,通过看图表,玉米的柱子最高,我们能更快地获取如下信息:2023年玉米的种植面积最高,比小麦多不少;只有稻谷种植面积是负增长的;……
大屏可视化设计入门前置知识
Collect
二、大屏的分类
1.1 大屏功能侧分类
以功能维度对可视化大屏进行归类
配图来源于阿里云在线dataV编辑器
配图来源于阿里云在线dataV编辑器
Collect
1.2 大屏行业分类
以功能维度对可视化大屏进行归类
按行业对大屏进行分类,当前可以分为智慧城市、金融、能源、工业、医疗、物流、零售、农业、教育、旅游十个行业,刚开始仅做了解即可
大屏可视化设计入门前置知识
Collect
三、数据可视化其他应用场景
除了应用于大屏之外,数据可视化还常用于平面设计、网页设计和移动端界面设计
平面设计中的应用
图中海报里的图表直观地表现了不同国家的男女受教育程度和人均国民总收入的关系;右图是对某PPT官网的截图,首页的缩略图显示的是一些优质PPT单页, 这些单页都是对原始内容进行图形化处理的结果。
大屏可视化设计入门前置知识
Collect
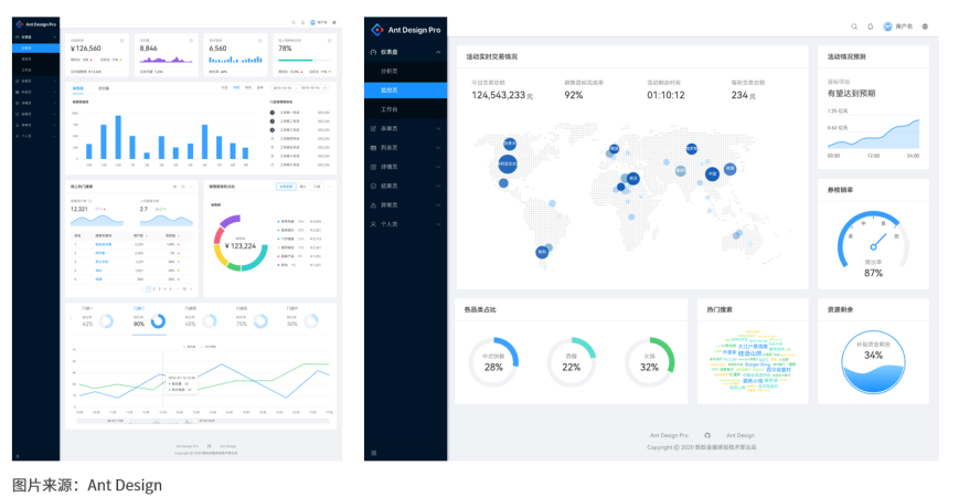
网页设计中的应用
如图所示,这两页来自Ant Design的典型页面, 页面里采用了大量的图表。
大屏可视化设计入门前置知识
Collect
移动端界面设计中的应用
这是来自Ios系统健康app的界面截图,红色框中的折线图表示了步数随时间趋势的变化;再来看下同花顺APP的上涨指数蜡烛图,一目了然地展现了股市的涨跌。再来看下高德地图,整个地图用点、线、面、文字等简化了各种数据;
大屏可视化设计入门前置知识
Collect
3
Report
|
收藏
Share
相关推荐
评论
in to comment
Add emoji
喜欢TA的作品吗?喜欢就快来夸夸TA吧!
推荐素材
You may like
水墨动物插画日历
Homepage recommendation
相关收藏夹
IP形象——动物类
IP形象——动物类
IP形象——动物类
IP形象——动物类
精选收藏夹
作品收藏夹
ip形象设计+表情包
ip形象设计+表情包
ip形象设计+表情包
ip形象设计+表情包
精选收藏夹
作品收藏夹
企业展厅/文化墙 参考
企业展厅/文化墙 参考
企业展厅/文化墙 参考
企业展厅/文化墙 参考
精选收藏夹
作品收藏夹
IP形象及IP内容
IP形象及IP内容
IP形象及IP内容
IP形象及IP内容
精选收藏夹
作品收藏夹
文创
文创
文创
文创
精选收藏夹
作品收藏夹
一些小动物
一些小动物
一些小动物
一些小动物
精选收藏夹
作品收藏夹
大家都在看
Log in