神华信息物流信息管理里系统界面设计
北京/UI设计师/3年前/270浏览
版权
神华信息物流信息管理里系统界面设计
每个细节的改善汇总成明星产品
图标设计 | 界面设计 | html前端 | 交互设计
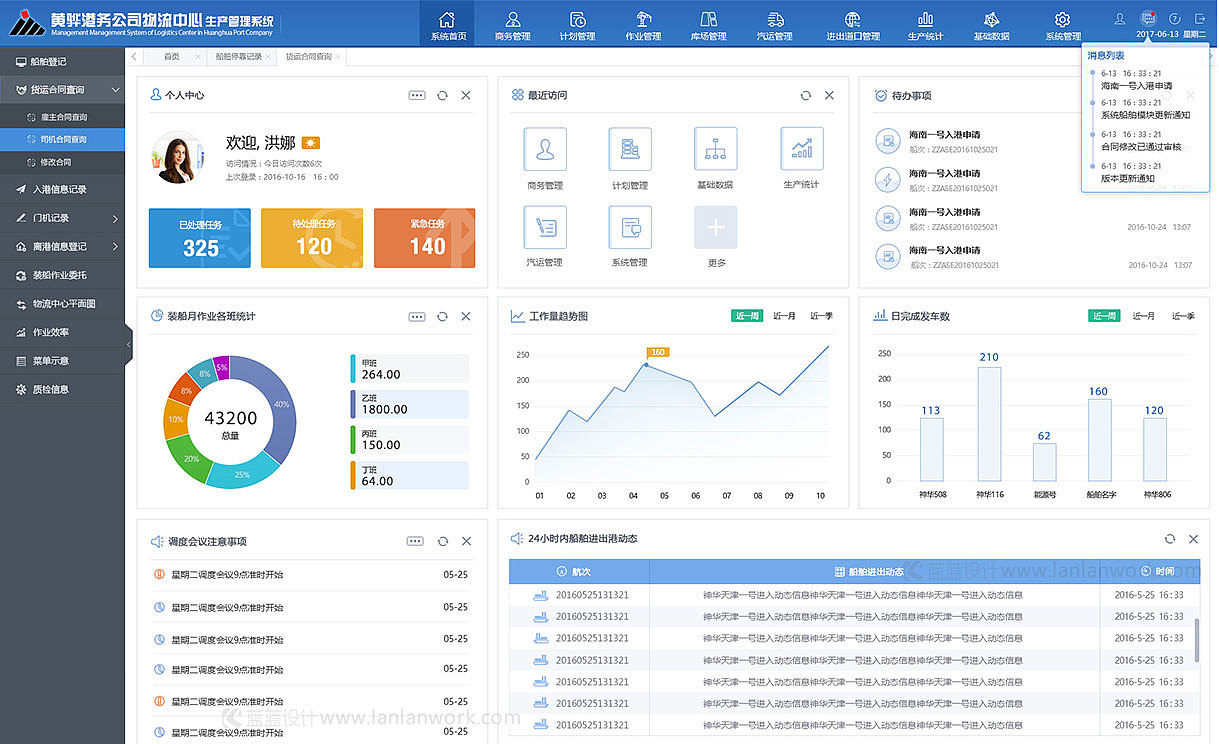
神华黄骅港是目前我国第二大煤炭下水港,于1997年12月25日正式开工建设,2001年底投入运营。神华黄骅港务有限责任公司是黄骅港的项目法人,由神华集团和河北建设投资公司共同出资组建,其中神华占70%,河北建投占30%。开港以来,黄骅港充分发挥神华集团矿、路、港、电、油、运一体化优势,5个年度千万吨增长跨越,累计吞吐煤炭7亿多吨。
2011年成立,主创清华团队,专注软件和互联网ui设计开发。擅长企业信息化管理、监控、大数据软件UIUE咨询和设计开发服务。立足UI,一直在学习进步。
蓝蓝设计,秉承设计优良,不断超越的理念,诚信敬业、专业耐心的工作作风,进行设计服务创新,帮助企业进行软件和互联网产品的界面设计及开发升级,提供优异的解决方案。对软件界面用户体验与交互设计与实现,国际化标准和流行趋势,进行不断的研究和实践,拥有丰富的解决问题经验。
欢迎访问,开始愉快的合作!
网站:www.lanlanwork.com
昌平区天通苑中苑61号楼4单元1502室
全国统一客服热线:400-608-6026\18801051825
公司邮箱:weibaobei@163.com
蓝蓝设计( www.lanlanwork.com )是一家专注而深入的界面设计公司,为期望卓越的国内外企业提供卓越的UI界面设计、BS界面设计 、 cs界面设计 、 ipad界面设计 、 包装设计 、 图标定制 、 用户体验 、交互设计、 网站建设 、平面设计服务
为保障华东、华南沿海地区的能源供应,推动我国中西部地区经济发展做出了应有贡献。2012年以来黄骅港以三期工程为契机,改造了一二期的控制系统,建立了全港的管控一体化系统,实现黄骅港务公司内部生产、管理信息系统的流程再造。蓝蓝设计和神华和利时合作,负责物流中心生产管理系统PC端及App端交互设计及界面设计、前端开发。
0
Report
声明
1
Share
相关推荐
in to comment
Add emoji
喜欢TA的作品吗?喜欢就快来夸夸TA吧!
You may like
相关收藏夹
Log in
推荐Log in and synchronize recommended records
1Log in and add to My Favorites
评论Log in and comment your thoughts
分享Share























































































