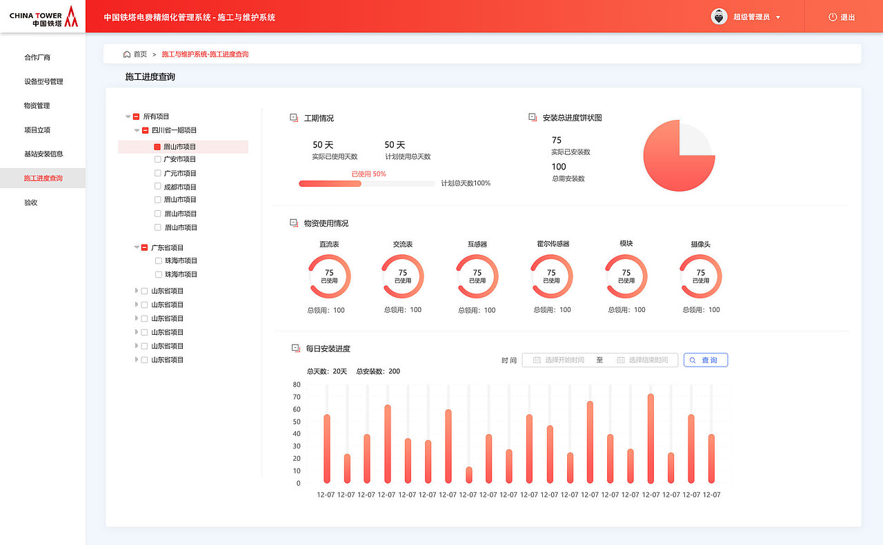
四川某电费项目后台界面
成都/UI设计师/7年前/1595浏览
版权
四川某电费项目后台界面
6
Report
声明
47
Share
相关推荐
in to comment
Add emoji
喜欢TA的作品吗?喜欢就快来夸夸TA吧!
You may like
相关收藏夹
Log in
6Log in and synchronize recommended records
47Log in and add to My Favorites
评论Log in and comment your thoughts
分享Share






















































































